-
How to deploy a High Available application in Rahti
How to deploy a High Available application in Rahti
This is a simple High Available web application deployment in Rahti.
Schema
In the schema above you can see the end result that you will achieve at the end of this tutorial. We will deploy two URLs, one for the application itself (app.rahtiapp.fi), and the other for the monitoring dashboard(s) (grafana-app.rahtiapp.fi). The application run on the Frontend section and will have two replicas. The frontend is connected to a postgres database. The monitoring is provided by Grafana and Prometheus, two very commonly used software solutions for monitoring. Prometheus gathers the metrics exposed by the frontend and the database and grafana show the data in nice graphs.
We will deploy each part step by step, and describe them in more detail while doing so.
Manual deployment
Frontend
We will start by deploying the application stored on:
We will use the command oc new-app, if you do not have oc installed, please follow the instructions on the Command line tool usage page . Across all this tutorial, we will use the namespace tutorial, please replace it with your own namespace when running the commands. The command and its output is the following:
$ oc new-app https://github.com/CSCfi/rahti-ha-tutorial/ -n tutorial
--> Found container image 955f4cc (9 days old) from Docker Hub for "python:3.11-slim"
* An image stream tag will be created as "python:3.11-slim" that will track the source image
* A Docker build using source code from https://github.com/CSCfi/rahti-ha-tutorial/ will be created
* The resulting image will be pushed to image stream tag "rahti-ha-tutorial:latest"
* Every time "python:3.11-slim" changes a new build will be triggered
--> Creating resources ...
imagestream.image.openshift.io "python" created
imagestream.image.openshift.io "rahti-ha-tutorial" created
buildconfig.build.openshift.io "rahti-ha-tutorial" created
deployment.apps "rahti-ha-tutorial" created
service "rahti-ha-tutorial" created
--> Success
Build scheduled, use 'oc logs -f buildconfig/rahti-ha-tutorial' to track its progress.
Application is not exposed. You can expose services to the outside world by executing one or more of the commands below:
'oc expose service/rahti-ha-tutorial'
Run 'oc status' to view your app.
Note
You can also deploy this from the web interface at Import from Git
Once deployed we will have:
$ oc get all -n tutorial
Warning: apps.openshift.io/v1 DeploymentConfig is deprecated in v4.14+, unavailable in v4.10000+
NAME READY STATUS RESTARTS AGE
pod/rahti-ha-tutorial-1-build 0/1 Completed 0 26m
pod/rahti-ha-tutorial-86467965d5-hn4hp 0/1 CrashLoopBackOff 9 (21s ago) 24m
NAME TYPE CLUSTER-IP EXTERNAL-IP PORT(S) AGE
service/rahti-ha-tutorial ClusterIP 172.30.61.169 <none> 5000/TCP 26m
NAME READY UP-TO-DATE AVAILABLE AGE
deployment.apps/rahti-ha-tutorial 0/1 1 0 26m
NAME DESIRED CURRENT READY AGE
replicaset.apps/rahti-ha-tutorial-69f9d94dbb 0 0 0 26m
replicaset.apps/rahti-ha-tutorial-86467965d5 1 1 0 24m
NAME TYPE FROM LATEST
buildconfig.build.openshift.io/rahti-ha-tutorial Docker Git 1
NAME TYPE FROM STATUS STARTED DURATION
build.build.openshift.io/rahti-ha-tutorial-1 Docker Git@80211bf Complete 26 minutes ago 2m5s
NAME IMAGE REPOSITORY TAGS UPDATED
imagestream.image.openshift.io/python image-registry.apps.2.rahti.csc.fi/tutorial2/python 3.11-slim 26 minutes ago
imagestream.image.openshift.io/rahti-ha-tutorial image-registry.apps.2.rahti.csc.fi/tutorial2/rahti-ha-tutorial latest 24 minutes ago
new-app has created few things automatically for us. First a BuildConfig that together with the two ImageStream and a single Build instance, build and store the image with our application. Secondly a Deployment that together with the ReplicaSet and Pod runs our application. And thirdly and finally a Service that takes care of the networking.
But you can see that pod/rahti-ha-tutorial-86467965d5-hn4hp is in CrashLoopBackOff state. Let's take a look into the log of the problematic Pod:
$ oc logs rahti-ha-tutorial-86467965d5-hn4hp -n tutorial
Waiting for db:5432
nc: getaddrinfo for host "db" port 5432: Name or service not known
nc: getaddrinfo for host "db" port 5432: Name or service not known
nc: getaddrinfo for host "db" port 5432: Name or service not known
nc: getaddrinfo for host "db" port 5432: Name or service not known
nc: getaddrinfo for host "db" port 5432: Name or service not known
nc: getaddrinfo for host "db" port 5432: Name or service not known
nc: getaddrinfo for host "db" port 5432: Name or service not known
nc: getaddrinfo for host "db" port 5432: Name or service not known
nc: getaddrinfo for host "db" port 5432: Name or service not known
nc: getaddrinfo for host "db" port 5432: Name or service not known
nc: getaddrinfo for host "db" port 5432: Name or service not known
nc: getaddrinfo for host "db" port 5432: Name or service not known
nc: getaddrinfo for host "db" port 5432: Name or service not known
nc: getaddrinfo for host "db" port 5432: Name or service not known
nc: getaddrinfo for host "db" port 5432: Name or service not known
Timed out
This is expected because there is no Database to connect to. Let's fix that.
Database
For the database we will use a template provided by Rahti:
$ oc new-app --template=postgresql-ephemeral \
-p POSTGRESQL_USER=postgres \
-p POSTGRESQL_PASSWORD=postgres \
-p POSTGRESQL_DATABASE=postgres \
-p DATABASE_SERVICE_NAME=db \
-n tutorial
--> Deploying template "tutorial2/postgresql-ephemeral" to project tutorial
PostgreSQL (Ephemeral)
---------
PostgreSQL database service, without persistent storage. For more information about using this template, including OpenShift considerations, see https://github.com/sclorg/postgresql-container/.
WARNING: Any data stored will be lost upon pod destruction. Only use this template for testing
The following service(s) have been created in your project: db.
Username: postgres
Password: postgres
Database Name: postgres
Connection URL: postgresql://db:5432/
For more information about using this template, including OpenShift considerations, see https://github.com/sclorg/postgresql-container/.
* With parameters:
* Memory Limit=512Mi
* Namespace=openshift
* Database Service Name=db
* PostgreSQL Connection Username=postgres
* PostgreSQL Connection Password=postgres
* PostgreSQL Database Name=postgres
* Version of PostgreSQL Image=10-el8
--> Creating resources ...
secret "db" created
service "db" created
Warning: apps.openshift.io/v1 DeploymentConfig is deprecated in v4.14+, unavailable in v4.10000+
deploymentconfig.apps.openshift.io "db" created
--> Success
Application is not exposed. You can expose services to the outside world by executing one or more of the commands below:
'oc expose service/db'
Run 'oc status' to view your app.
The template "PostgreSQL Ephemeral" uses memory to store the data, and it is used only for testing as when the Pod of the database is restarted the data is lost. If you want to have a proper production database, we recommend that you use Pukki DBaaS.
After a few minutes, the rahti-ha-tutorial Pod should restart by itself and the error will be fixed:
$ oc logs rahti-ha-tutorial-86467965d5-hn4hp -n tutorial
Waiting for db:5432
Connection to db (172.30.224.18) 5432 port [tcp/postgresql] succeeded!
* Serving Flask app 'app'
* Debug mode: off
WARNING: This is a development server. Do not use it in a production deployment. Use a production WSGI server instead.
* Running on all addresses (0.0.0.0)
* Running on http://127.0.0.1:5000
* Running on http://10.131.7.213:5000
Press CTRL+C to quit
oc delete pod
You can always accelerate the process and delete the Pod that is crashing by running: oc delete pod <YOUR_POD_NAME> -n tutorial.
Single point of failure
The database we installed is not really highly available. It is not trivial to make PostgreSQL highly available. Explaining how to make this component high available will be too complicated for this tutorial, but there is plenty of documentation available on the internet about the topic.
Scaling
Scaling in Kubernetes and by extension Rahti is very simple. You simply run:
$ oc scale --replicas=3 deploy/rahti-ha-tutorial -n tutorial
deployment.apps/rahti-ha-tutorial scaled
And two extra copies of the Pod will be launched:
$ oc get pod -n tutorial -o wide
NAME READY STATUS RESTARTS AGE IP NODE NOMINATED NODE READINESS GATES
db-1-deploy 0/1 Completed 0 21h 10.131.6.10 2-rcr6j-worker-io-1-cv824 <none> <none>
db-1-rvtw4 1/1 Running 1 (21h ago) 21h 10.131.6.11 2-rcr6j-worker-io-1-cv824 <none> <none>
rahti-ha-tutorial-1-build 0/1 Completed 0 21h 10.131.7.196 2-rcr6j-worker-io-1-cv824 <none> <none>
rahti-ha-tutorial-6488b5d958-45rr8 1/1 Running 0 17m 10.129.31.71 2-rcr6j-worker-0-lnm4d <none> <none>
rahti-ha-tutorial-6488b5d958-7l86w 1/1 Running 0 20h 10.131.6.69 2-rcr6j-worker-io-1-cv824 <none> <none>
rahti-ha-tutorial-6488b5d958-pjzbf 1/1 Running 0 17m 10.129.23.88 2-rcr6j-worker-0-8z2q5 <none> <none>
As you can see the NODE for each of the rahti-ha-tutorial pods is different. So a single node failing will not affect the application much. The replicas are also useful for scaling up and down the application and to make more transparent migrations (Rahti will update Pods one by one).
Exposing the app
At this moment we hopefully have a working application, but we cannot check this with our own eyes. We need to expose the application to the internet:
The change will be nearly instantaneous and, for our example, the URL is:
http://rahti-ha-tutorial-tutorial.2.rahtiapp.fi/
In your case the URL will be different and you can check it out by running:
$ oc get route -n tutorial
NAME HOST/PORT PATH SERVICES PORT TERMINATION WILDCARD
rahti-ha-tutorial rahti-ha-tutorial-tutorial.2.rahtiapp.fi rahti-ha-tutorial 5000-tcp None
The URL was auto-generated based on the service name and the namespace name, but you can always decide which name to expose the app by using this option:
At this moment we have a working application, but we lack monitoring.

Monitoring
For monitoring we will use Grafana and Prometheus. Rahti provides a "Chart" (this is how Helm calls its recipes/templates). In order to deploy it we will use the helm command line tool:
$ helm repo add helm-charts https://cscfi.github.io/helm-charts/
"helm-charts" has been added to your repositories
Then update the repo to get the charts:
$ helm repo update
Hang tight while we grab the latest from your chart repositories...
...Successfully got an update from the "helm-charts" chart repository
Update Complete. ⎈Happy Helming!⎈
Create as file called values.yaml with the content:
prometheus:
serverFiles:
prometheus.yml:
scrape_configs:
- job_name: kubernetes-pods
kubernetes_sd_configs:
- role: pod
namespaces:
names:
- tutorial
Finally install it:
$ helm upgrade --install graf-prom helm-charts/prometheus-grafana-helm -n tutorial -f values.yaml
Release "graf-prom" does not exist. Installing it now.
level=WARN msg="unable to find exact version; falling back to closest available version" chart=prometheus-grafana-helm requested="" selected=2.1.0
NAME: graf-prom
LAST DEPLOYED: Thu Jan 15 16:09:32 2026
NAMESPACE: tutorial
STATUS: deployed
REVISION: 1
DESCRIPTION: Install complete
NOTES:
========================================
CSC Prometheus-Grafana Helm deployed
========================================
===========
GRAFANA
===========
Wait a few seconds. Time for the application to be fully deployed.
Get the Grafana application URL by running these commands:
export GRAFANA=$(oc get route --namespace=tutorial -o yaml | yq '.items[] | select(.metadata.name == "grafana") .spec.host' -r)
echo "GRAFANA server URL: http://$GRAFANA"
The password for the access is generated randomly.
To retrieve the information, run these commands:
echo Username: $(oc get secret --namespace=tutorial2 graf-prom -o jsonpath="{.data.admin-user}" | base64 -d)
echo Password: $(oc get secret --namespace=tutorial2 graf-prom -o jsonpath="{.data.admin-password}" | base64 -d)
========================
PROMETHEUS (OPTIONAL)
========================
The Route to Prometheus is not deployed by default. You can change the behaviour by setting `true` in the `values.yaml`
or you can type this command:
oc --namespace tutorial2 create route edge prometheus --service=graf-prom-prometheus-server --insecure-policy='Redirect' --port=9090
You can retrieve the Prometheus URL by running these commands:
export PROMETHEUS=$(oc get route --namespace=tutorial -o yaml | yq '.items[] | select(.metadata.name == "prometheus") .spec.host' -r)
echo "PROMETHEUS server URL: http://$PROMETHEUS"
We are almost done, before we try to login to Grafana web interface, we just need to tell Prometheus where to find the monitoring data of our Pods. In order to have your pods monitored by Prometheus, you need to add the annotations prometheus.io/scrape=true and prometheus.io/port=5000
to the application Pods. You can use this command:
$ oc patch deployment rahti-ha-tutorial -n tutorial --type='merge' -p '{
"spec": {
"template": {
"metadata": {
"annotations": {
"prometheus.io/scrape": "true",
"prometheus.io/port": "5000"
}
}
}
}
}'
Grafana, for our example, will be available at:
https://grafana-tutorial2.rahtiapp.fi
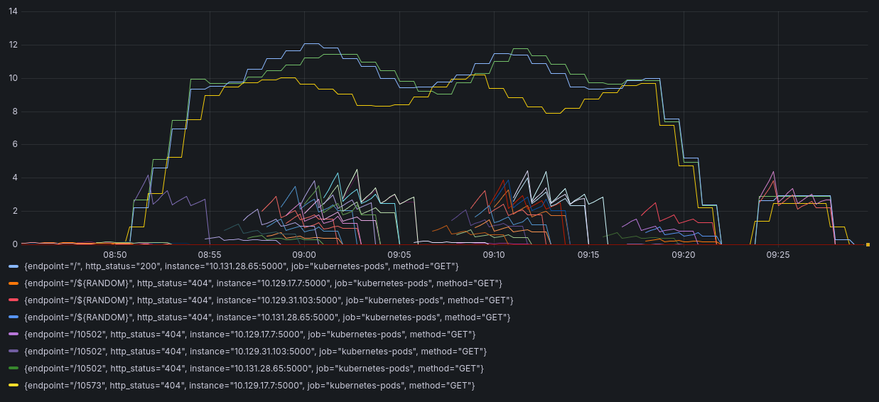
The last thing to do is to test grafana graphs by:
-
Generating some fake traffic:
$ future=$[$(date +%s)+600] $ while test $(date +%s) -lt $future; do sleep 1; ab -n 200 -c 1 \ http://rahti-ha-tutorial-tutorial.2.rahtiapp.fi/$RANDOM & ab -n 2000 -c 10 \ http://rahti-ha-tutorial-tutorial.2.rahtiapp.fi/; doneWe use the tool
ab(short forApache HTTP server benchmarking tool) installed from the apache utils package. There are lots of ways to generate traffic, this is just a simple way. -
Login into Grafana's web interface. You can find the username and password in the Secret called
graf-prom-grafana. -
Click in
Explore, this will open the metric Explore panel. In this page you can see all the metrics, and test queries. -
Select code, instead of build, so you can input the query:
rate(flask_app_request_count_total[5m]).
-
Click in the blue icons with the arrows, and the graph will appear:

Conclusion
This tutorial is only a short showcase of the possibilities of Rahti as a platform to host high available applications, and how easy is to start adding monitoring to it. Rahti provides out of the box load balancing, integrated building system and registry, pre-created test DNS names (*.rahtiapp.fi), and other minor features. All together aim to remove load from the application's DevOps team.
The application we deployed is a toy, you can play with it to really understand what happens when a node is down, how to add monitoring view and alerts via Grafana, and to change random configuration values to see what it happens.
There are few ways this deployment can be expanded:
- Make PostgreSQL high available, or migrate the database to the Pukki service.
- Create tables on the PostgreSQL database and add some data to it.
- Replace this app by other that you have developed and see how the replicas behave.
- Play with autoscaling.
See here our basic kubernetes concepts documentation, on the kubernetes basic concepts page.